FLEX100會無故斷線
選項
All Replies
-
你好,
根據您提供的截圖,建議於發生斷線的時間點,前往系統紀錄頁面檢視防火牆的相關事件。 在落地版本中,系統紀錄可透過以下路徑存取: Monitor > Log > View Log
箭頭所指位置可透過關鍵字進行紀錄篩選。請注意:設備本身的 Flash 儲存容量有限,無法長時間保留完整紀錄。建議您另行架設 Syslog Server 以集中收集與保存系統紀錄。
若使用雲端管理版本,系統紀錄可保留 24 小時,相關紀錄可於以下路徑查詢:Site-wide > Monitor > Firewall > Event Log
YM
Zyxel官方粉絲團 與 Zyxel使用者交流社團 歡迎您的加入😀
0 -
但我沒有在該時間段看到有關的事件紀錄
0 -
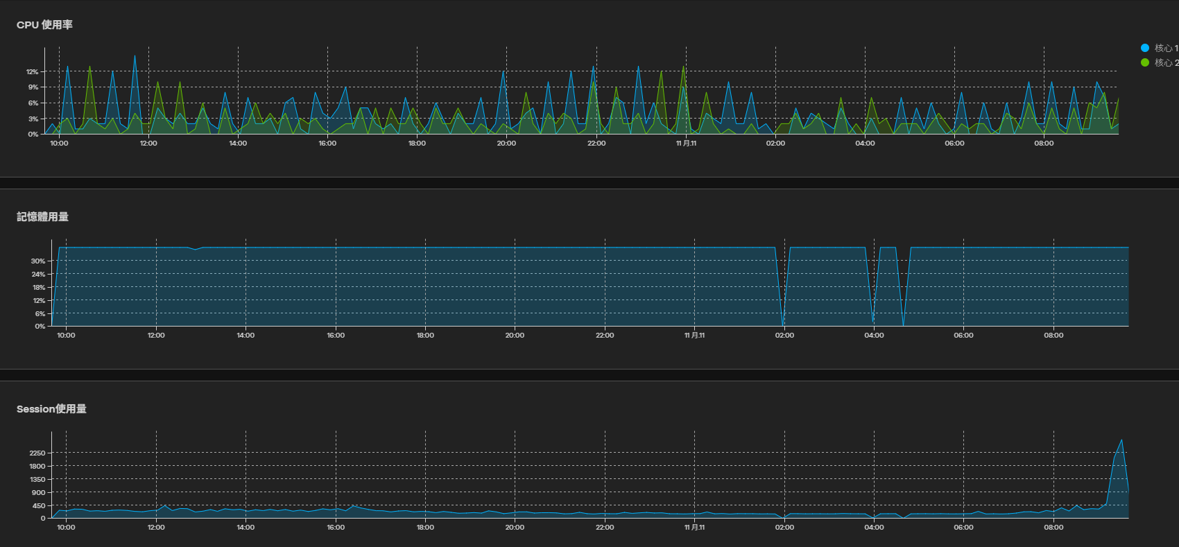
照圖片上 記憶體用量有問題的時間在 0200 跟0400 但這區間沒有有關的事件紀錄~
0
Freshman Member

Zyxel Employee


